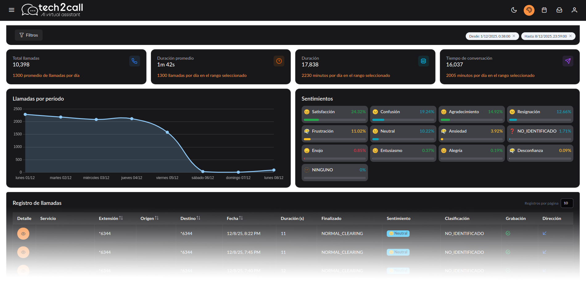
Speech Analytics

Speech Analytics con IA para Contact Center

Transcribe, etiqueta y analiza llamadas automáticamente. Detecta motivos de contacto, riesgos de cumplimiento y oportunidades de venta con dashboards listos para operar.
Features Image

Por qué elegir nuestro Speech Analytics con IA

Resumen de conversaciones
Resumen automático. Ahorra tiempo con resúmenes precisos que destacan lo más relevante de cada interacción.
Categorización inteligente
Identifica rápidamente por qué te contactan tus clientes y clasifica cada conversación para una gestión eficiente.
Reproductor integrado
Escucha las llamadas directamente desde el dashboard, con controles intuitivos y acceso inmediato.
Transcripción multicanal
Convierte voz, texto y correo en datos estructurados. Compatible con canales de voz, redes sociales, chat web y email.
Análisis de sentimientos
Detecta emociones, niveles de satisfacción y posibles riesgos en tiempo real para actuar antes de que sea tarde.
Dashboard personalizable
Adapta la visualización de datos a tus necesidades: atención al cliente, ventas, calidad o compliance.

Speech Analytics Inteligente para una Atención al Cliente de Alto Rendimiento

Speech Analytics
Si quieres saber qué servicio estás prestando y qué piensan realmente tus clientes, nuestra solución de Speech Analytics con dashboard customizable convierte cada interacción en una fuente de valor
Avater
Tech2call Operator
Lo entiende todo
Impulsado por IA
Nuestra herramienta se integra fácilmente con tus sistemas CRM, plataformas de ticketing y soluciones de BI.
Mejora experiencia cliente
Nuestra herramienta se integra fácilmente con tus sistemas CRM, plataformas de ticketing y soluciones de BI. Mejora la experiencia del cliente
Support Image

¿Tienes dudas?
Estamos aquí para ti

¿Qué es Speech Analytics?
Speech Analytics es una tecnología que transcribe y analiza llamadas para convertir conversaciones en datos: temas, motivos de contacto, calidad, cumplimiento (compliance) e insights para mejorar atención al cliente y ventas.
¿Para qué sirve Speech Analytics en un contact center?
Speech Analytics sirve para identificar por qué llaman los clientes, medir la calidad de los agentes, detectar incidencias recurrentes, mejorar CSAT/NPS, reducir costes y generar alertas sobre riesgos u oportunidades.
¿Cómo funciona un software de Speech Analytics?
Un software de Speech Analytics suele seguir estos pasos: captura/grabación de audio, transcripción automática (ASR), análisis por temas y palabras clave, clasificación de motivos y visualización en dashboards con alertas e integraciones.
¿Cuál es la diferencia entre Speech Analytics y Call Recording?
Call Recording solo graba llamadas. Speech Analytics va más allá: analiza el contenido de la conversación para extraer insights, automatizar QA y detectar tendencias a escala.
¿Speech Analytics puede analizar el 100% de las llamadas?
Sí. Speech Analytics puede analizar todo el volumen si se integra con tu telefonía/CCaaS o grabador y se configura la ingestión de audios. Muchas empresas empiezan con un piloto y escalan por colas o campañas.
¿Qué beneficios aporta Speech Analytics a nivel de negocio?
Speech Analytics ayuda a reducir AHT y repetición de llamadas, mejorar FCR y CSAT, aumentar consistencia en QA, detectar causas raíz de incidencias y mejorar conversiones y retención con insights de conversaciones.
¿Speech Analytics detecta compliance y riesgos en llamadas?
Sí. Speech Analytics puede detectar frases obligatorias, ausencia de disclaimers, menciones sensibles y patrones de riesgo. También permite crear alertas, evidencias y auditorías más rápidas para cumplimiento.
¿Speech Analytics funciona bien en español de España?
Sí, si la plataforma está preparada para español de España y gestiona acentos, ruido y vocabulario del sector. La precisión depende de la calidad del audio, solapamientos y terminología; por eso se valida con un piloto real.
¿Con qué herramientas se integra Speech Analytics?
Speech Analytics suele integrarse con telefonía/CCaaS, grabadores, CRM, helpdesk y BI mediante conectores o API. Esto permite cruzar insights de llamadas con datos de clientes, tickets y resultados comerciales.
¿Qué debo tener en cuenta para elegir una plataforma de Speech Analytics?
Para elegir Speech Analytics, revisa: precisión en tu idioma y sector, categorías/motivos configurables, QA y compliance, alertas y dashboards, integraciones, escalabilidad, seguridad y RGPD, y soporte local para implantación.
Contacta con nosotros
365 días 24/7
Gracias ! Tu mensaje ha sido recibido!
Oops! Algo ha salido mal, inténtalo más tarde.
Cta ImageCta Image
Demo Tach2call

Solicita tu demo gratuita ¡ya!

En tan solo 30 minutos uno de nuestros expertos te informará sobre nuestra solución vanguardistas de comunicación.